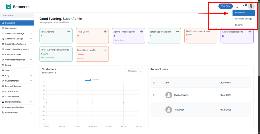
It’s very easy to edit your admin profile info. After logging in to the admin panel, check the top right corner for the edit profile menu, as shown in the image below.

Now you can change your profile info as you want

We recommend changing our default admin user name and email address.